Skip to main content

Create dashboards

With dashboards you can create tailored collections of charts for tracking metrics that matter most to your application.

Creating a new dashboard

  1. Navigate to the Dashboards tab in the left sidebar.
  2. Click on the + Dashboard button.
  3. Give your dashboard a name and a description.
  4. Click on Create.

You'll see all of your dashboards displayed in a table view.

Add dashboard Dashboard table

Adding charts to your dashboard

  1. Within a dashboard, click on the + Chart button to open up the chart creation pane.
  2. Give your chart a name and a description.
  3. Select one or more projects to track metrics for.
  4. Choose a metric from the dropdown menu to set the y-axis of your chart.

With a project and a metric selected, you'll see a preview of your chart and the matching runs.

Add chart

Filtering traces in your chart

Use the Chart filters section to refine the matching runs. These are the same filters available on the Projects page and apply to all data series in the chart. (See Filter traces in application for more information on filtering traces.)

Chart filters

Comparing data within a chart

There are two ways to compare data in a chart (i.e. create multiple lines in a chart):

  1. Multiple metrics: Add multiple metrics with the same unit to a single chart. Each metric appears as a separate line. For example, compare P99 with P50 latency. When you pick an initial metric, the comparison metrics dropdown will only show metrics with the same unit.

Multiple metrics

Or

  1. Data series: Create multiple data series within a chart, each with its own filters. This is useful for comparing granular data within a single metric. An example of using data series is to compare the performance of two different models or configurations. Name each series and apply specific filters.

Multiple data series

Chart display options

  • Choose between a line chart and a bar chart for visualizing (you can toggle this within the dashboard view)
  • Optionally reassign the chart to a different dashboard

Multiple data series

Saving and managing charts

  • Click Save to save your chart to the dashboard.
  • Edit or delete a chart by clicking the triple line button in the top right of the chart.
  • Clone a chart by clicking the triple line button in the top right of the chart and selecting + Clone. This will open a new chart creation pane with the same configurations as the original.

More actions bar

View a chart in full screen

Click the expand icon in the top right corner of a chart to view it in full screen. This view offers:

  • Greater detail on individual runs contributing to the chart data.
  • The ability to change the time range of the chart.

Expanded chart

User journeys

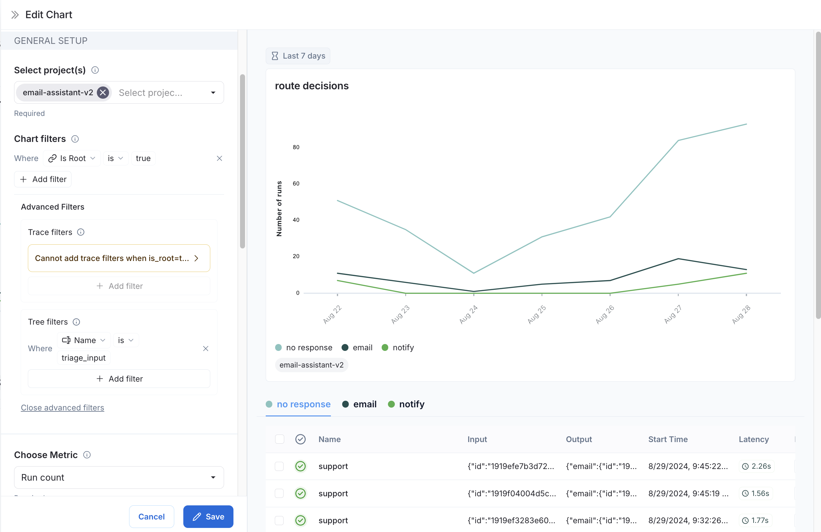
  1. Use monitoring charts for mapping the decisions made by an agent at a particular node.

Consider an email assistant agent. At a particular node it makes a decision about an email to:

  • send an email back
  • notify the user
  • no response needed

We can create a chart to track and visualize the breakdown of these decisions.

Creating the chart

  1. Metric Selection: Select the metric Run count.

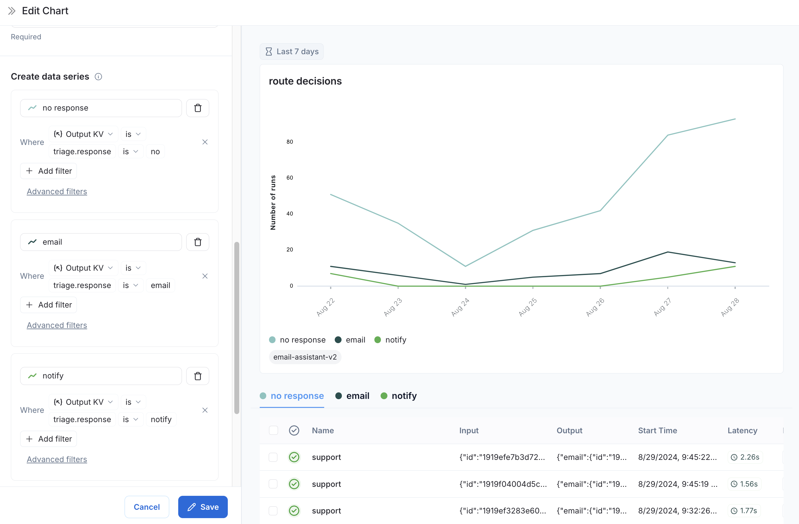
  2. Chart Filters: Add a tree filter to include all of the traces with name triage_input. This means we only include traces that hit the triage_input node. Also add a chart filter for Is Root is true, so our count is not inflated by the number of nodes in the trace. Decision at node

  3. Data Series: Create a data series for each decision made at the triage_input node. The output of the decision is stored in the triage.response field of the output object, and the value of the decision is either no, email, or notify. Each of these decisions generates a separate data series in the chart. Decision at node

Now we can visualize the decisions made at the triage_input node over time.


Was this page helpful?


You can leave detailed feedback on GitHub.